Índice
¿Cómo medir el rendimiento de una marca? [2026]
¿Qué tal le va a su marca? Puede comprobarlo fácilmente midiendo el rendimiento de su marca. Para ello, debe prestar atención a algunas métricas clave. Además, debe comparar su rendimiento con el de la competencia para comprender su posición en el mercado. Siga leyendo para saber cómo hacerlo.
¿Qué es el rendimiento de una marca?
Rendimiento de la marca se refiere al análisis de las actividades y estrategias de una marca. El objetivo es determinar la eficacia con la que una marca alcanza sus objetivos y su posición en el mercado en comparación con sus competidores. Incluye varias métricas que ofrecen información valiosa sobre la salud, la notoriedad y el valor de la marca, entre otras cosas.
Medir el rendimiento de la marca es necesario para las empresas:
- Entender cómo perciben la marca los clientes.
- Determinar la posición de la marca en el mercado y su posición competitiva.
- Evaluar el rendimiento de la inversión (ROI) de las iniciativas de marketing y marca.
- Supervisar la salud general y el valor de la marca.
- Identificar oportunidades de crecimiento y expansión.
¿Cómo medir el rendimiento de una marca?
Medir el rendimiento de la marca implica realizar un seguimiento de las métricas que son clave para su negocio.
Así que, en el primer paso, debe determinar qué métricas son las más relevantes para sus objetivos empresariales. Por ejemplo, la notoriedad de marca, la puntuación de reputación, el share of voice, etc.
A continuación, compare su marca con la de sus competidores para conocer su posición relativa en el mercado.
Métricas clave de rendimiento de la marca:
- Notoriedad de marca
- Puntuación de presencia
- Reputación de marca
- Valor de marca
- Fidelidad a la marca
- Cuota de voz (SOV)
- Cuota de mercado
- Distribución por canales digitales
- Alcance en las redes sociales
- Métricas SEO
- Retorno de la inversión (ROI)
- Valor del ciclo de vida del cliente (CLV)
01 Notoriedad de marca
Conocimiento de la marca indica lo familiarizado que está su público objetivo con su marca.
El conocimiento de la marca se sitúa en la parte superior del embudo de marketing. Antes de que los consumidores se planteen comprar, deben saber que la marca existe.
Una alta notoriedad de marca aumenta la probabilidad de que una marca se incluya en el conjunto de opciones del consumidor cuando esté listo para hacer una compra. Cuanto mayor sea la notoriedad de marca, mejor.
Cómo medir el conocimiento de marca¿Hay algunas claves? métricas de notoriedad de marca que debe conocer. Le ayudarán a juzgar la eficacia con la que su marca ha penetrado en el mercado.
Consulte nuestra guía sobre Cómo utilizar las redes sociales para dar a conocer una marca para ver qué estrategias y métricas tienen mayor impacto.
02 Puntuación de presencia
En Puntuación de presencia Es una métrica dentro de la herramienta Brand24 que mide la popularidad y las actividades de tu marca en Internet, especialmente en el contexto de las redes sociales y otras plataformas digitales.
Descubre nuestra historia de éxito de un cliente - leer el estudio de caso.
Una puntuación más alta suele significar que su marca se menciona más a menudo en la web, lo que puede traducirse en una mayor familiaridad con la marca.
Aquí puedes ver la puntuación de Presencia de Oreo:

Al proporcionar una puntuación de presencia en tiempo real, Brand24 le permite controlar los cambios repentinos en la presencia en línea de su marca, lo que permite responder rápidamente a posibles crisis de relaciones públicas.
03 Reputación de marca
La reputación de marca es un aspecto crítico de la salud general de una empresa y de su rendimiento en el mercado. Esto implica comprender cómo perciben su marca los consumidores y las partes interesadas.
Una reputación sólida genera confianza entre clientes, inversores y socios. La confianza es la base de la fidelidad de los clientes.
La reputación de una empresa puede afectar a su valor de mercado. Si una empresa tiene buena reputación, el precio de sus acciones puede aumentar. Pero si tiene una mala reputación, su valor de mercado puede disminuir.
En última instancia, reputación de marca puede impulsar el crecimiento a largo plazo. Puede dar lugar a mayores ventas, mejores asociaciones y un éxito sostenido a lo largo del tiempo.
Hay varias formas de medir la reputación de una marca:
- Realice análisis de opiniones: Utilice un herramienta de seguimiento de mediosPor ejemplo, Brand24, para rastrear las menciones de su marca en varias plataformas. La herramienta clasifica las menciones en positivas, neutras o negativas. Analiza estas menciones para conocer la opinión del público.

- Realizar análisis de emociones: Al analizar las emociones asociadas a su marca, puede comprender cómo se sienten realmente los clientes con respecto a sus productos o servicios. Esto le proporciona información sobre la percepción de su marca. La herramienta Brand24 detecta si sienten admiración, tristeza, etc. La información sobre las reacciones emocionales de los clientes puede servir de guía para mejorar el servicio al cliente y la experiencia del usuario.

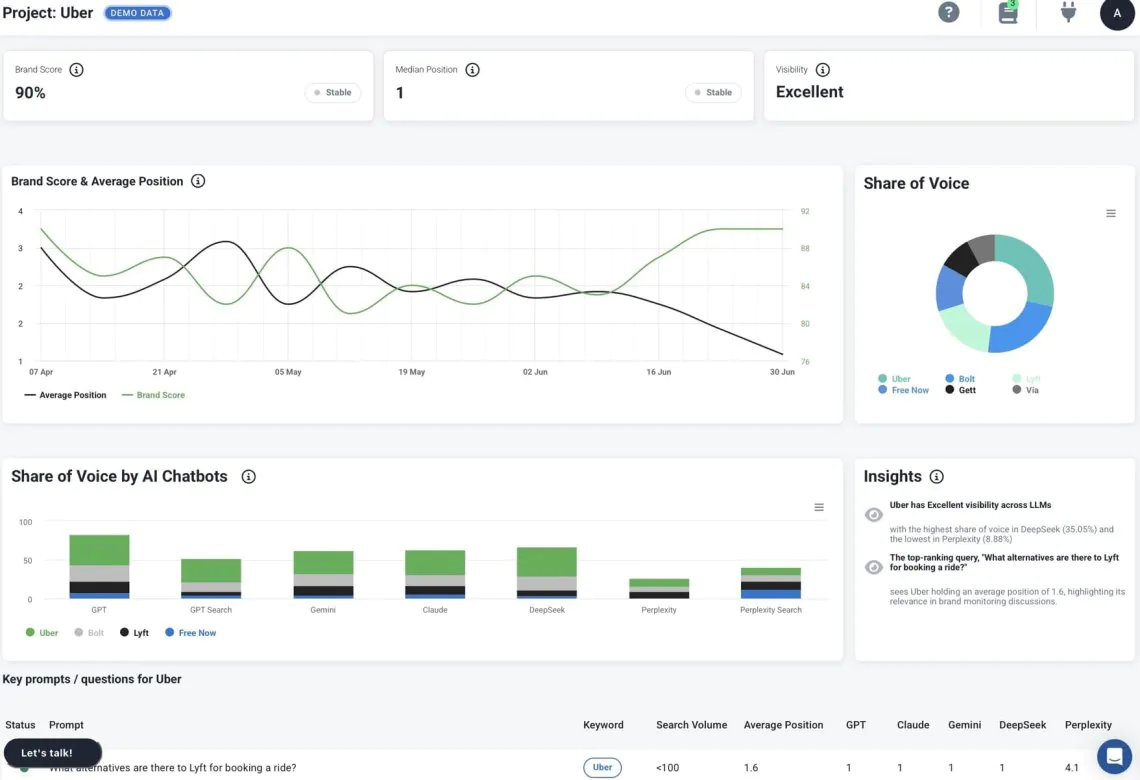
- Mida y controle la reputación en todos los LLM.: Al analizar cómo los LLM describen tu marca, puedes comprender lo que los clientes potenciales aprenden sobre ti en las respuestas generadas por la IA. La función de escucha del LLM Brand24 muestra cómo se presenta tu marca, te ayuda a comparar tu visibilidad con la de tus competidores y destaca qué temas (o mensajes) faltan.

De esta manera, puede realizar un seguimiento del rendimiento de la marca en la búsqueda con IA y supervisar las métricas clave relacionadas con Visibilidad de la IA y la reputación de la marca. Esto se está convirtiendo en algo esencial en 2026 para proteger la percepción de la marca, reforzar su notoriedad y apoyar un crecimiento sostenible.
04 Valor de marca
El valor de marca se refiere al valor que una marca añade a un producto o servicio. Abarca las percepciones, experiencias y actitudes de los consumidores hacia la marca, que pueden influir en cómo interactúan con ella y en el precio que están dispuestos a pagar.
Es un componente esencial del rendimiento de la marca porque influye en las ventas actuales y repercute en el crecimiento a largo plazo.
Comprobar el valor de la marca es una forma de evaluar cuánto valor aporta la marca a los productos o servicios de la empresa y su posición general en el mercado.
Se puede medir el valor de la marca mediante:
- Comparar el precio del producto de su marca con un producto sin marca o genérico.
- Calcular los ingresos adicionales generados gracias a la marca.
05 Fidelidad a la marca
Fidelidad a la marca proporciona información sobre la solidez de la relación de una marca con sus clientes. Se traduce en compras repetidas. Los clientes fieles siguen eligiendo su marca frente a la competencia, lo que garantiza un flujo de ingresos constante.
Los clientes fieles a una marca suelen estar dispuestos a pagar un sobreprecio, mostrando menos sensibilidad al precio. Además, es menos probable que se pasen a la competencia, incluso ante estrategias agresivas de marketing o fijación de precios. Esto proporciona una ventaja competitiva y puede ayudar a mantener la cuota de mercado.

La fidelidad de los clientes suele conducir a marketing boca a bocaLos clientes fieles recomiendan la marca a amigos y familiares. Esta forma orgánica de marketing es muy eficaz y rentable.
Una alta fidelidad a la marca contribuye positivamente a la imagen global de la marca. Se puede medir por:
- Cálculo de la proporción de clientes que vuelven a realizar compras adicionales en un plazo determinado. Un alto índice de repetición de compra indica una fuerte fidelidad a la marca.
- La tasa de rotación es el porcentaje de clientes que dejan de hacer negocios con una empresa durante un periodo determinado. Una tasa de rotación más baja indica una mayor fidelidad.
06 Share of Voice (SOV)
Parte de voz (SOV) es una medida del mercado que posee su marca en comparación con sus competidores, utilizada a menudo en el contexto de la publicidad y la presencia en los medios.
Un SOV más alto significa que su marca está más presente en los canales de marketing que ve su público objetivo. Esto a menudo conduce a una mayor conciencia de marca entre su público objetivo. Un mayor SOV puede ayudarle a destacar en su sector y a obtener una ventaja competitiva.
Aquí puede ver el SOV de Nike, Adidas y Reebok calculado por la herramienta Brand24:

07 Cuota de mercado
La cuota de mercado le permite comparar directamente los resultados de su marca con los de la competencia. Refleja la eficacia de sus esfuerzos de ventas y marketing de marca.
Una cuota de mercado creciente sugiere que sus tácticas están funcionando, mientras que una cuota decreciente puede indicar que sus planteamientos son menos eficaces que los de sus competidores.
La medición de la cuota de mercado suele consistir en calcular la parte de las ventas totales de su sector o categoría de productos que es atribuible a su empresa.
He aquí una breve guía sobre cómo medir la cuota de mercado:
- Obtenga datos sobre las ventas totales en el mercado. Pueden proceder de informes del sector, empresas de estudios de mercado, asociaciones comerciales o registros financieros públicos.
- Calcule las ventas totales de su empresa durante el mismo periodo y dentro del mismo mercado que está examinando.
- Una vez que tenga su cifra de cuota de mercado, analícela en el contexto de periodos anteriores para identificar tendencias.
08 Distribución por canales digitales
Comprobar la distribución en los canales digitales es crucial para comprender cómo se comporta el contenido de su marca en las distintas plataformas en línea.
Analizando el rendimiento de cada canal de marketing, podrá asignar eficazmente su presupuesto a aquellos que proporcionen un mayor retorno de la inversión.
Las herramientas de seguimiento de medios le ayudarán a detectar qué canales generan más expectación en Internet. El volumen de menciones puede indicar visibilidad de marca.
Saber qué canales tienen el mayor número de mention te ayuda a comprender dónde tu marca es más visible y dónde podrías necesitar aumentar tu presencia de marca.

09 Alcance en las redes sociales
El alcance mide cuántas personas han visto el contenido de tu marca. Un mayor alcance significa que más gente está conociendo tu marca, lo que es esencial para crear reconocimiento de marca.
Alcance en las redes sociales refleja el alcance de la audiencia potencial de tu marca en los canales de las redes sociales. Monitorizar el alcance ayuda a garantizar que tus contenidos penetran en tu público objetivo.
Los cambios en el alcance pueden indicar tendencias más amplias del mercado. Un aumento repentino podría significar que su marca está ganando popularidad, mientras que una disminución podría indicar un cambio en los intereses o comportamientos de los consumidores.
Si colaboras con personas influyentes u otras marcas, el alcance en las redes sociales puede ayudarte a medir el impacto de estas asociaciones.
Analizar el alcance de los distintos tipos de contenidos puede servir de base para su estrategia de contenidos. Puedes centrarte en crear más contenidos que tengan un mayor alcance.
La mayoría de las plataformas de redes sociales ofrecen sus propias herramientas de análisis. Pero también puedes utilizar diversas herramientas de terceros para agregar datos de múltiples plataformas sociales. Estas herramientas suelen proporcionar análisis más completos, incluyendo alcance de la marca y otros compromiso de marca métricas.
Aquí puede ver el gráfico de alcance dentro de la herramienta Brand24:

10 métricas SEO
Las métricas SEO son cruciales para medir y construir un sólido rendimiento de la marca. Nos ayudan a comprender el rendimiento de una marca a través de la búsqueda orgánica.
Un ranking alto para palabras clave relevantes significa más visibilidad para su marca, lo que es crucial para atraer tráfico orgánico a su sitio web. El seguimiento de las clasificaciones de palabras clave ayuda a comprender hasta qué punto su contenido se ajusta a lo que busca su público.
Para medir las métricas SEO es necesario utilizar herramientas como Ahrefs, Semrush, Google Analytics o Google Search Console.
He aquí algunas métricas importantes a seguir:
- Tráfico orgánico
- Clasificación por palabras clave
- Valor del tráfico
- Conversiones de tráfico orgánico
- Enlaces de retroceso
- Páginas indexadas

11 Retorno de la inversión (ROI)
El ROI le ayuda a determinar qué campañas y canales de marketing generan más valor en relación con su coste. Esto le permite asignar su presupuesto de forma más eficaz e invertir en los canales de marketing de mayor rendimiento.
En cualquier empresa, es esencial justificar los gastos mostrando resultados tangibles. El ROI mide el rendimiento financiero de las actividades de marca y los esfuerzos de marketing.
Medir el rendimiento de la inversión (ROI) implica cuantificar tanto el coste de su inversión como los ingresos atribuidos a esa inversión.
A continuación se explica cómo medirlo, sobre todo para las acciones de marketing y branding:
- Determine todos los costes asociados a la campaña de marketing o branding, incluidos los costes creativos y de producción, el gasto en medios de comunicación, los salarios del personal, los honorarios de las agencias y cualquier otro coste asociado.
- Realice un seguimiento de los resultados directos de su inversión. Esto puede incluir el aumento de los ingresos por ventas, la generación de clientes potenciales, las conversiones atribuidas a la campaña específica, etc.
- Calcula el porcentaje de ROI: ROI = (Beneficio neto / Coste total de la campaña) × 100
12 Valor del ciclo de vida del cliente (CLV)
El valor vitalicio del cliente (VVC) calcula los ingresos totales que una empresa puede esperar de un solo cliente a lo largo de toda la relación comercial.
El CLV le ayuda a comprender la rentabilidad de su base de clientes. Conocer el valor que aporta un cliente a lo largo de su vida puede informarle de cuántos recursos debe destinar a captarlo y retenerlo.
Esta métrica permite una segmentación más eficaz de los clientes. Identifica qué grupos de clientes son los más valiosos. Por lo tanto, puede centrarse en estrategias de marketing con el máximo retorno de la inversión.
Para calcular el CLV, multiplique el valor del cliente por la vida útil media del cliente: CLV = Valor del cliente x Vida útil media del cliente
Comparación con la competencia
Como ya sabe qué métricas de rendimiento de marca son importantes, es hora de comparar sus resultados con los de las marcas y empresas de la competencia.
Puede utilizar Brand24 para este fin. La herramienta recopila las principales métricas y perspectivas de la marca. Gracias a la función de comparación, puedes comparar periodos y competidores.
Comparemos Nike, Adidas y Reebok. ¿Qué marca tiene el mejor rendimiento?
El resumen muestra claramente que Nike ganó la carrera de la competencia al reunir más de 565.000 menciones en línea durante los últimos 30 días.
25% de esas menciones son positivas, mientras que sólo 8% son negativas. ¡Es un gran resultado!

Como resultado, Nike tiene un enorme alcance en las redes sociales y fuera de ellas.

Lo interesante es que el sentimiento en torno a esas tres marcas es bastante similar.

Conclusión
Puede medir el rendimiento de la marca haciendo un seguimiento de los indicadores clave de rendimiento que he enumerado anteriormente.
Últimos consejos:
- Para calibrar realmente el rendimiento de su marca, debe tener una visión global. Esto implica controlar grandes cantidades de datos, como las cifras de ventas, las métricas del sitio web, el análisis del sentimiento, el alcance en línea, etc. Cada punto de datos contribuye a una imagen más amplia, ofreciéndole una visión completa de la posición actual de su marca.
- Evaluar el rendimiento de una marca puede ser menos complicado si se utilizan las herramientas adecuadas. Las plataformas de análisis de redes sociales, el software de seguimiento de medios y las herramientas de análisis SEO permiten recopilar y analizar datos. Es importante equiparse con un software que pueda realizar un seguimiento eficaz de las distintas métricas relevantes para su marca.
- El mercado evoluciona constantemente, y los indicadores de rendimiento de las marcas pueden cambiar con rapidez. Recuerde que debe realizar un seguimiento constante de los indicadores clave de rendimiento.
Como probablemente hayas notado, necesitarás algunas herramientas excelentes para medir y analizar los datos.
¿Desea hacer un seguimiento del alcance, el sentimiento, la cuota de voz y otras métricas? Pruebe Brand24 gratis